Linux & macOS System Optimizer and Monitor
The only free, open-source, cross-platform all-in-one system optimizer, monitor, and manager
- Dashboard -- Real-time CPU, memory, disk, GPU, and network monitoring with customizable tile layouts, a system health score, and a one-click maintenance wizard
- Hardware Info -- Detailed system, processor, graphics, memory, battery, and disk information at a glance
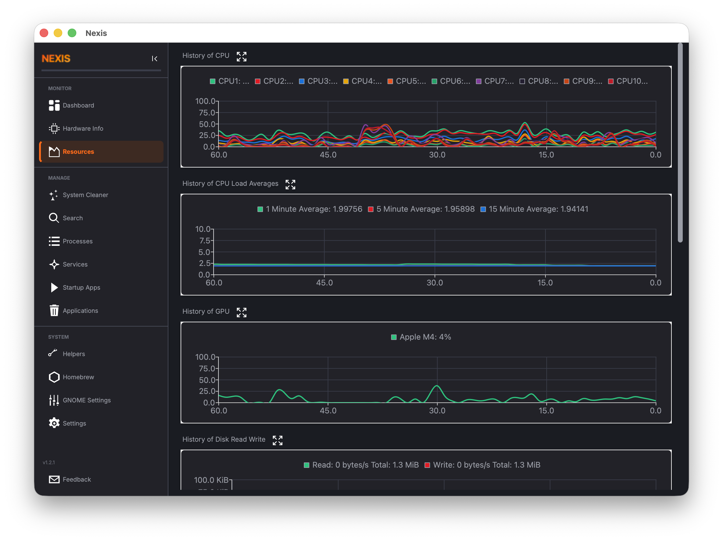
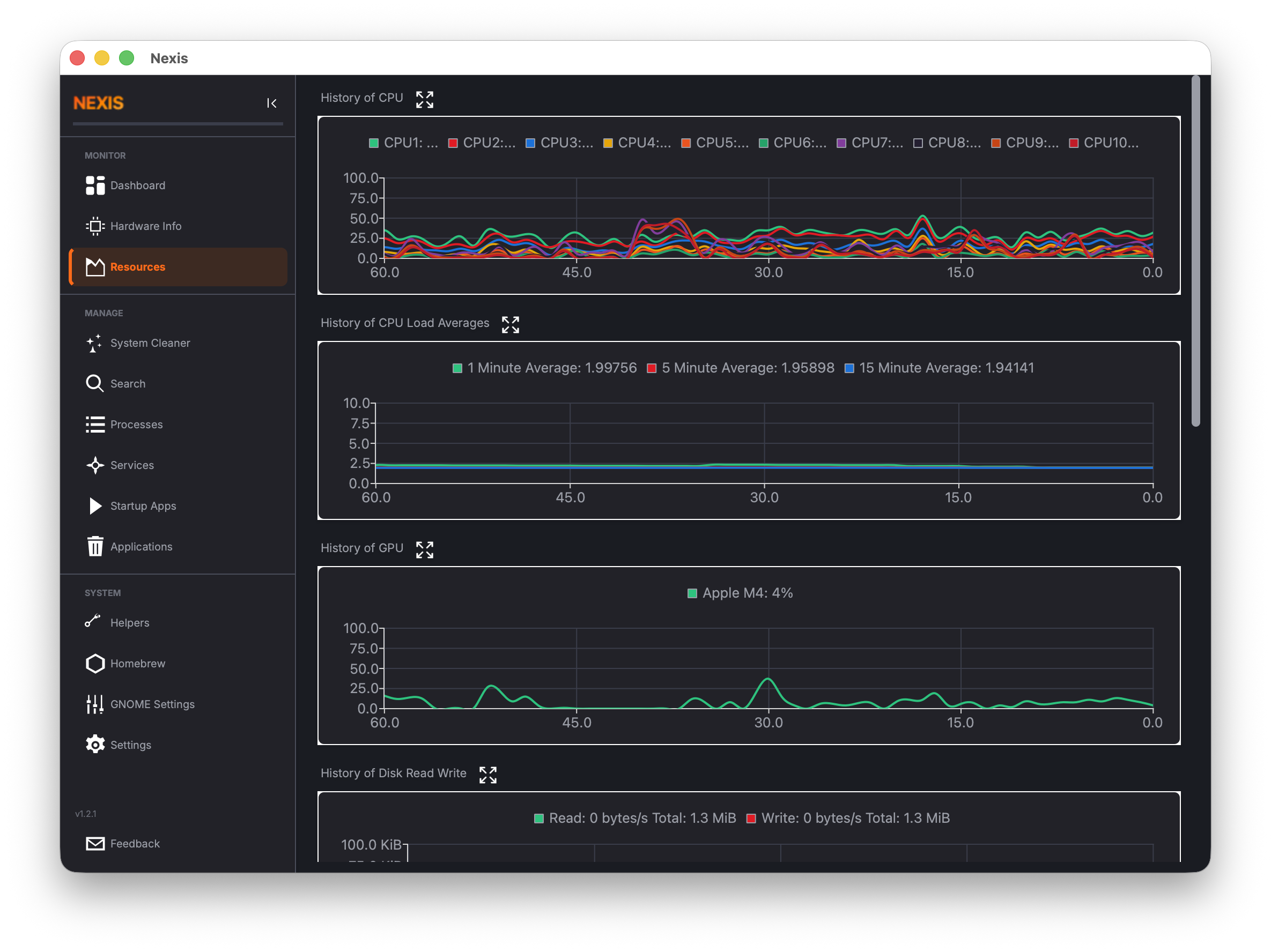
- Resource Monitor -- Historical charts for CPU, memory, GPU, network, and disk I/O
- Kiosk Mode -- F11 fullscreen dashboard-only mode for dedicated monitoring displays
- GPU Monitoring -- GPU utilization tracking for NVIDIA, AMD, and Intel (Linux); Apple Silicon (macOS)
- Battery & Disk Health -- Battery cycle count and capacity degradation, SMART disk health (NVMe + SATA)
- System Cleaner -- Remove package caches, crash reports, application logs, app caches, and unused Flatpak runtimes
- Scheduled Cleaning -- Automated background cleaning via systemd, launchd, or cron with exclusion rules
- Disk Tools -- Find large/old files and scan for duplicates across directories
- File Search -- Search files by name, extension, size, and date with advanced filters
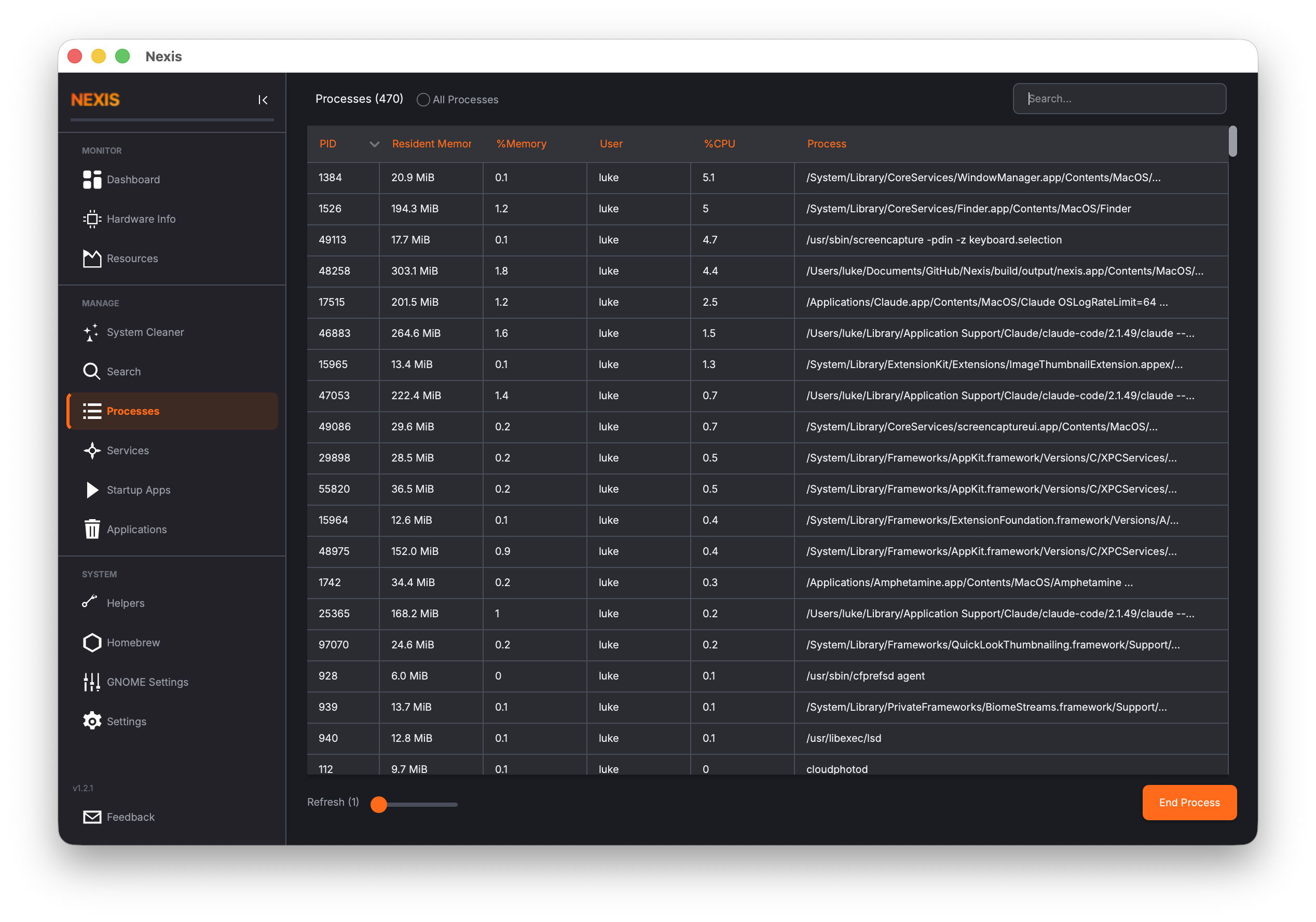
- Process Manager -- View, sort, filter, and manage running processes
- Service Manager -- Start, stop, and toggle system services (systemd / launchd)
- Startup Apps -- Manage auto-start applications with configurable delay
- Package Uninstaller -- Uninstall packages via APT, DNF, Pacman, Snap (Linux) or Homebrew (macOS)
- Docker Management -- GUI for managing Docker images, containers, and volumes
- System Logs -- View, filter, and search journald/syslog entries by severity
- Hosts File Editor -- Manage
/etc/hostsentries with DNS cache flushing - Network Diagnostics -- Ping, traceroute, DNS lookup, open ports viewer, and firewall management
- Power Profiles -- Switch between power-saver, balanced, and performance modes (Linux); Spotlight rebuild, disk verify, and LaunchServices rebuild (macOS)
- APT Repository Manager / Homebrew Taps -- Manage package repositories with health checks, diagnostics, and one-click repair
- Desktop Settings -- Adjust GNOME (Linux) or macOS desktop preferences
- Command Palette -- Ctrl+K quick-navigation to any page or action
- Theme Support -- Dark, light, and system-auto color schemes
- Internationalization -- 34 languages supported
| Nexis | Stacer | CleanMyMac X | BleachBit | |
|---|---|---|---|---|
| Real-time monitoring | ✅ | ✅ | Partial | ❌ |
| System cleaning | ✅ | ✅ | ✅ | ✅ |
| Process/service management | ✅ | ✅ | ❌ | ❌ |
| Package management | ✅ | ✅ | ✅ | ❌ |
| GPU monitoring | ✅ | ❌ | ❌ | ❌ |
| Hardware info panel | ✅ | ❌ | ❌ | ❌ |
| Battery & disk health | ✅ | ❌ | ❌ | ❌ |
| Docker management | ✅ | ❌ | ❌ | ❌ |
| System log viewer | ✅ | ❌ | ❌ | ❌ |
| Disk analysis & duplicates | ✅ | ❌ | ✅ | ❌ |
| Network diagnostics | ✅ | ❌ | ❌ | ❌ |
| Scheduled cleaning | ✅ | ❌ | ✅ | ❌ |
| Kiosk mode | ✅ | ❌ | ❌ | ❌ |
| Linux support | ✅ | ✅ | ❌ | ✅ |
| macOS support | ✅ | ❌ | ✅ | ❌ |
| Actively maintained | ✅ | ❌ (since 2020) | ✅ | ✅ |
| Open source | ✅ | ✅ | ❌ | ✅ |
| Price | Free | Free | ~$40/year | Free |
Nexis began as a fork of Stacer, a popular Linux system optimizer created by oguzhaninan. After the original project went inactive in 2020, development continued here -- porting to Qt 6 and C++17, adding native macOS support, GPU monitoring, a hardware info panel, kiosk mode, and fixing 38+ bugs inherited from the upstream codebase. As the feature-set diverged, the project was rebranded as Nexis to reflect that it had become something new. Stacer laid the foundation; Nexis is where it goes from here.
Install via PPA or Homebrew for automatic updates, or download pre-built binaries from the Releases page:
- Linux x86_64:
.debpackage,.AppImageportable, standalone binary - Linux ARM64 (aarch64):
.debpackage,.AppImageportable, standalone binary - macOS Apple Silicon:
.dmgdisk image
sudo add-apt-repository ppa:s4solutionsllc/nexis
sudo apt update
sudo apt install nexisSupports Ubuntu 22.04 (Jammy), 24.04 (Noble), and 25.04 (Plucky) on both x86_64 and ARM64. Updates are delivered automatically via apt upgrade.
brew tap s4solutionsllc/nexis
brew install --cask nexisRequires macOS 11+ (Big Sur) on Apple Silicon. Updates are delivered via brew upgrade --cask nexis.
Dashboard -- real-time system monitoring
System Cleaner -- remove caches, logs, and crash reports
Resources -- historical CPU, memory, GPU, network, and disk I/O charts
View all screenshots
Install Qt 6 development libraries:
Ubuntu / Debian:
sudo apt install cmake g++ qt6-base-dev qt6-charts-dev qt6-svg-dev \
qt6-tools-dev-tools qt6-l10n-toolsFedora / RHEL:
sudo dnf install cmake gcc-c++ qt6-qtbase-devel qt6-qtcharts-devel \
qt6-qtsvg-devel qt6-linguistArch Linux:
sudo pacman -S cmake qt6-base qt6-charts qt6-svg qt6-toolsNote: On minimal or headless environments you may also need
libgl1-mesa-dev(Debian/Ubuntu) or equivalent OpenGL headers.
brew install qt@6 cmakeAfter installing, ensure Qt is in your path:
export PATH="$(brew --prefix qt@6)/bin:$PATH"mkdir -p build && cd build
cmake ..
make -j$(nproc 2>/dev/null || sysctl -n hw.ncpu)Nexis is co-authored by Claude Code, Anthropic's AI coding agent. Claude Code contributes to architecture decisions, feature implementation, bug fixes, CI/CD pipelines, and release engineering -- working alongside the human maintainer as a pair-programming partner.
Nexis supports 34 languages. Translations are managed via Crowdin -- no coding required to contribute. Sign up, pick a language, and start translating in your browser.
New translations are automatically synced back to this repository via pull request.
To enable the Crowdin sync pipeline for a new fork:
- Create a project at crowdin.com (free for open source).
- Add two repository secrets in GitHub Settings > Secrets:
CROWDIN_PROJECT_ID-- numeric project ID from the Crowdin dashboard.CROWDIN_PERSONAL_TOKEN-- personal access token from Crowdin account settings.
- Seed the project with existing translations (one-time):
brew install crowdin # macOS export CROWDIN_PROJECT_ID=<id> export CROWDIN_PERSONAL_TOKEN=<token> crowdin upload sources --config crowdin.yml crowdin upload translations --config crowdin.yml --auto-approve-imported
- The
crowdin-sync.ymlGitHub Action handles ongoing sync automatically.
Bug reports and feature requests are welcome! Please open an issue or submit a pull request. See CHANGELOG.md for release history.














